找回密码
 立即注册
首页 业界区 业界 基于 Koa + Vue3!一个开源的 Linux 服务器 Web SSH 面 ...

基于 Koa + Vue3!一个开源的 Linux 服务器 Web SSH 面板工具!

轮达 2025-6-6 17:03:21
大家好,我是 Java陈序员。
今天,给大家介绍一个 Linux 服务器 Web SSH 连接面板工具,基于 Koa + Vue3 实现!
关注微信公众号:【Java陈序员】,获取开源项目分享、AI副业分享、超200本经典计算机电子书籍等。
项目介绍

EasyNode —— 一个客户端基于 Vue3、服务端基于 Koa 实现的 Linux 服务器 Web SSH 连接面板工具,具备完善的 SSH、SFTP 功能!
1.png

功能特色

  • 功能完善的 SSH 终端&SFTP
  • 批量导入导出实例(Xshell&FinalShell&EasyNode)
  • 实例分组
  • 凭据托管
  • 多渠道通知
  • 脚本库
  • 批量指令
  • 终端主题背景自定义
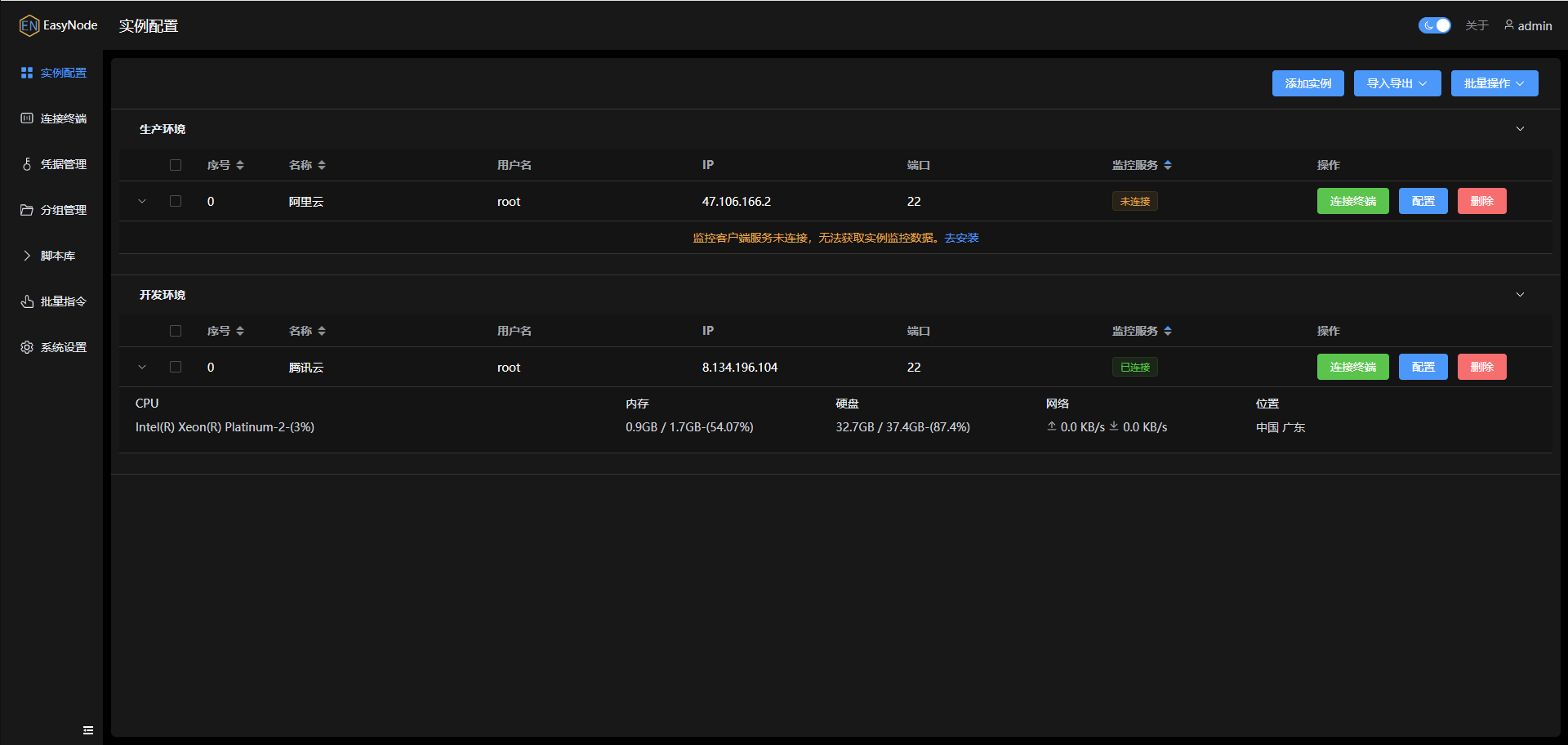
工具截图

实例配置
2.png

3.png

4.png

5.png

连接终端
6.png

7.png

8.png

凭据管理
9.png

分组管理
10.png

脚本库
11.png

批量指令
12.png

系统设置
13.png

工具部署


  • 默认账户密码:admin/admin
  • Web 默认端口:8082
部署好后,记得及时修改用户名、密码!!!
手动部署

项目依赖 Nodejs 20+ 环境
  1. # 拉取代码
  2. git clone https://github.com/chaos-zhu/easynode.git
  3. # 安装依赖
  4. cd easynode
  5. yarn install
  6. # 打包客户端
  7. cd web
  8. yarn build
  9. # 移动客户端静态文件
  10. mv dist/* ../server/app/static
  11. cd ../server
  12. # 运行启动
  13. yarn start
  14. # 后台运行需安装 pm2
  15. pm2 start index.js --name easynode-server
复制代码
Docker 部署

一键启动
  1. docker run -d -p \
  2.     8082:8082 \
  3.     --name=easynode \
  4.     -v /data/software/easynode/data:/easynode/app/db \
  5.     chaoszhu/easynode
复制代码
环境变量

  • DEBUG: 开启 debug 日志 0-关闭 1-开启 默认关闭
  • ALLOWED_IPS: 可以访问服务的 IP 白名单, 多个使用逗号分隔, 支持填写部分 IP 前缀, 例如:-e ALLOWED_IPS=127.0.0.1,196.168
监控服务安装

监控服务用于实时向服务端推送系统、公网IP、CPU、内存、硬盘、网卡等基础信息,不安装不影响使用面板,但是无法实时同步 CPU 占用、实时网速、硬盘容量等实用信息。
监控服务需要安装在远程连接服务器上,默认端口:22022.
安装
  1. # 使用默认端口 22022 安装
  2. curl -o- https://ghp.ci/https://raw.githubusercontent.com/chaos-zhu/easynode/main/client/easynode-client-install.sh | bash
  3. # 使用自定义端口安装, 例如 54321
  4. curl -o- https://ghp.ci/https://raw.githubusercontent.com/chaos-zhu/easynode/main/client/easynode-client-install.sh | bash -s -- 54321
复制代码
卸载
  1. curl -o- https://ghp.ci/https://raw.githubusercontent.com/chaos-zhu/easynode/main/client/easynode-client-uninstall.sh | bash
复制代码
服务操作命令
  1. # 查看监控服务状态
  2. systemctl status easynode-client
  3. # 运行监控服务
  4. systemctl start easynode-client
  5. # 停止监控服务
  6. systemctl stop easynode-client
  7. # 查看监控服务日志
  8. journalctl --follow -u easynode-client
  9. # 查看详细日志
  10. journalctl -xe
复制代码
本地开发

1、拉取代码,环境依赖 Nodejs >= 20
  1. git clone https://github.com/chaos-zhu/easynode.git
复制代码
2、进入到项目根目录,安装依赖
  1. cd easynode
  2. yarn install
复制代码
3、启动项目
  1. yarn dev
复制代码
4、浏览器访问
  1. http://localhost:18090/
复制代码
EasyNode 提供了 Web 界面连接 Linux 服务器操作 SSH 终端的功能,使用起来十分方便!如果你需要一款 SSH 连接面板工具,可以试试~
  1. 项目地址:https://github.com/chaos-zhu/easynode
复制代码
最后

推荐的开源项目已经收录到 GitHub 项目,欢迎 Star:
  1. https://github.com/chenyl8848/great-open-source-project
复制代码
或者访问网站,进行在线浏览:
  1. https://chencoding.top:8090/#/
复制代码
14.png

大家的点赞、收藏和评论都是对作者的支持,如文章对你有帮助还请点赞转发支持下,谢谢!

来源:程序园用户自行投稿发布,如果侵权,请联系站长删除
免责声明:如果侵犯了您的权益,请联系站长,我们会及时删除侵权内容,谢谢合作!

相关推荐

2025-10-9 03:34:12

举报

懂技术并乐意极积无私分享的人越来越少。珍惜
您需要登录后才可以回帖 登录 | 立即注册