找回密码
 立即注册
首页 业界区 业界 Nginx UI - 可视化管理平台

Nginx UI - 可视化管理平台

拼潦 2025-9-28 18:30:31
一、简介

Nginx UI是一款专为Nginx设计的图形化管理工具,旨在简化Nginx的配置与管理过程,提高开发者和系统管理员的工作效率。
项目地址:https://github.com/0xJacky/nginx-ui
Nginx UI的主要特点


  • 简化配置:通过图形化的界面,Nginx UI简化了Nginx的配置过程,使得用户无需直接编辑复杂的配置文件即可完成服务器的设置。
  • 实时监控:Nginx UI具备实时监控功能,可以显示Nginx服务器的关键指标,如连接数、请求处理时间等,帮助管理员及时发现并解决问题。
  • 易于扩展:Nginx UI支持插件系统,用户可以根据需求安装额外的功能模块,如日志分析、安全防护等,进一步增强其功能。
  • 高效管理:对于拥有多个Nginx实例的企业级用户来说,Nginx UI提供了一种集中式的管理方式,可以在一个界面上管理所有实例,极大地提高了管理效率。
  • 安全性:Nginx UI在设计时考虑到了安全性问题,提供了多种认证机制,如基于用户的认证、SSL/TLS加密等,确保了数据的安全传输。
  • 兼容性:Nginx UI不仅适用于传统的服务器环境,还支持Docker等容器化平台,使得用户可以在不同的环境中无缝使用Nginx UI进行管理。
二、安装

使用docker安装
  1. mkdir -p /opt/nginx-ui/appdata
  2. docker run -dit \
  3.   --name=nginx-ui \
  4.   --restart=always \
  5.   -e TZ=Asia/Shanghai \
  6.   -v /var/run/docker.sock:/var/run/docker.sock \
  7.   -v /opt/nginx-ui/appdata/nginx:/etc/nginx \
  8.   -v /opt/nginx-ui/appdata/nginx-ui:/etc/nginx-ui \
  9.   -p 80:80 -p 443:443 \
  10.   uozi/nginx-ui:latest
复制代码
访问页面
http://ip
拉到页面最底部,选择安装语言为中文
1.png

确保检查通过
2.png

 设置管理账号admin
3.png

登录
4.png

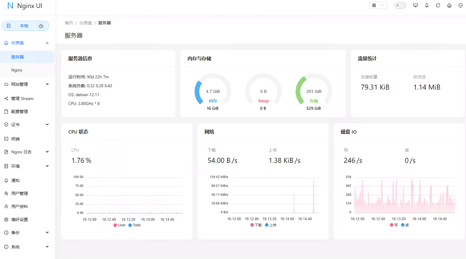
 首页效果如下:
5.png

 可以看到CPU、内存使用情况、系统负载和磁盘使用率等相关指标
三、配置

添加站点

6.png

输入站点信息
7.png

 
添加 localtion,设置反向代理,请求转发到http://172.16.3.71
  1. proxy_pass http://172.16.3.71;
  2. proxy_set_header Host $host;
  3. proxy_set_header X-Real-IP $remote_addr;
  4. proxy_set_header X-Forwarded-For $proxy_add_x_forwarded_for;
复制代码
效果如下
8.png

 
 不用配置ssl,创建完成
9.png

访问站点dify.qq.com
10.png

站点编辑

Nginx UI 提供了强大的在线编辑功能。用户可以在浏览器中直接编辑 Nginx 的配置文件,编辑器支持语法高亮,能帮助用户避免配置语法错误。
11.png

 开启高级模式,可以看到配置文件信息
12.png

 nginx日志

Nginx 日志查看功能允许用户随时监控和分析 Nginx 的日志,包括访问日志和错误日志。通过该功能,用户可以快速排查网站故障,并深入了解用户访问行为。
 
13.png

 终端

Nginx UI 集成了一个基于网页的高级命令行终端。用户可以通过该终端远程访问服务器并执行各种命令,无需单独登录服务器。这对于进行一些高效的命令操作非常有用。
 
注意:要进入容器
  1. docker exec -it nginx-ui /bin/bash
复制代码
重置root密码
  1. passwd root
复制代码
 
输入账号root,密码,就可以进入了
14.png

 国际化支持

Nginx UI支持多语言设置,目前覆盖英语、简体中文和繁体中文等,满足了不同用户的语言需求。
15.png

 证书管理

支持Let's Encrypt证书的自动化部署,用户可以通过Nginx UI轻松管理SSL证书,确保网站的安全性。
16.png

windows系统支持

nginx-ui支持windows系统,下载地址:https://github.com/0xJacky/nginx-ui/releases
这些都是windows可以安装的
17.png

 四、总结

总的来说,Nginx UI作为一个高效的Nginx管理工具,不仅提供了强大的功能和灵活的部署选项,还通过其直观的用户界面降低了Nginx管理的复杂性。对于追求高效率和简便操作的开发者和系统管理员而言,Nginx UI是一个值得尝试的优秀工具。无论是新手还是经验丰富的用户,都可以从中受益。
 
可以通过以下网址访问
在线演示系统:https://demo.nginxui.com/
用户名/密码:admin/admin
 
本文参考链接:https://cloud.tencent.com/developer/article/2460258
 

来源:程序园用户自行投稿发布,如果侵权,请联系站长删除
免责声明:如果侵犯了您的权益,请联系站长,我们会及时删除侵权内容,谢谢合作!

相关推荐

2025-10-27 00:46:48

举报

2025-10-29 01:20:23

举报

您需要登录后才可以回帖 登录 | 立即注册